
叠加市政水压,节水节电
中赢供水
无负压供水系统(变频控制,变流,变压,不间断)
「产品优势」很多的朋友喜欢把无负压供水系统称作无负压给水设备,其实,我们一般说的“无负压给水设备”,指的是无负压变频供水设备,也叫变频无负压供水设备。无负压给水设备是直接利用自来水管网压力的一种叠压式供水方式,卫生、节能、综合投资小。
一、中赢无负压供水系统特点

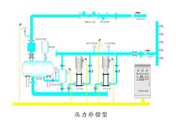
二、中赢无负压供水系统原理图

三、中赢无负压供水系统现场图片

一控三无负压供水系统结构图

无负压供水系统安装现场

安装好的无负压供水系统

正在安装的无负压供水系统

无负压供水系统用到的不锈钢材料

长沙中赢供水设备有限公司远程监控室
中赢供水设备有限公司工厂实况
中赢无负压供水系统参数
控制方式:变频控制
安装场所:室内
温度环境:+5℃—+40℃
输送液体:清水
液体温度:0℃—+70℃
最高使用压力:20kg/cm3
最小吸入压力:0.2kg/cm3
允许吸入压力:受到最高使用压力限制
水泵:立式/卧式多级离心泵
水泵组合台数:2---6台
电源:三湘×220/330V×50HZ
吸入、输出管:不锈钢钢管
中赢无负压供水系统工作原理
无负压供水系统投入使用,自来水管网的水进入稳流流罐,罐内空气从真空消除器排出,待水充满后,真空消除器自动关闭。当自来水管网压力能够满足用水要求时,系统由旁通止回阀向用水管网直接供水;当自来水管网压力不能满足用水要求时,系统压力信号由远传压力表反馈给变频控制器,水泵运行,并根据用水量的大小自动调节转速恒压供水,若运转水泵达到工频转速时,则启动另一台水泵变频运转。水泵供水时,若自来水管网的水量大于水泵流量,系统保持正常供水:用水高峰时,若自来水管网水量小于小泵流量量,稳流罐内的水作为补充水源仍然能正常供水,此时,空气由真空消除器进入稳流罐,罐内真空遭到破坏,确保了自来水管网不产生负压,用水高峰过后,系统又恢复到正常供水状态。当自来水管网停水,造成稳流罐液位不断下降,液位探测器将信号反馈给变频控制器,水泵自动停机,以保护水泵机组。夜间小流量供水且自来水管网压力不能满足要求时,气压罐可以贮存并释放能量,避免了水泵频繁启动。
中赢无负压供水系统优点
1、无需建高位水箱、地面(地下)水池水箱-洁净卫生、高效、节能、节资无负压供水系统经济卫生、充分利用市政水源本身压力势能,最大限度地发挥了变频调速的节能效果。实践证明:使用直联式无负压供水系统可节省50%以上的兴建水池费用,与其他供水设备相比,可节电20%-40%。
2、运行噪声低
采用变频调速运行,特别是采用全变频控制系统,大部分时间特别是夜间处于低速低噪声运行工况。
3、采用全密闭的兼有缓冲及动态补偿作用的隔膜罐,与目前市场上的普通无负压供水系统更有实际意义。并使控制系统得以简化。
4、产品先进,质量可靠,标准化程度高,通用性好
采用规范通用的控制系统技术方案,产品中关键零部件,如:电机、水泵轴承、变频器、调节器、PLC、和其他元器件采用了国际、国内名牌,还可换用任意厂商的相应部件,调试维修方便。
5、功能全、智能化程度高,自适应性强采用了先进的变频控制技术、软起动、有过载,短路、过压、欠压、缺相、过热和失速保护等功能。在异常情况下能进行信号报警、自检、故障判断等,还可根据用水量的高低自动调节供水流量。变频器故障时自动降级运行(成为工频自动给水设备),自动系统故障时,还可手动操作应急备用,赢得维修时间。
6、个性化设计、寿命长
若用户需要,可设计符合用户需要参数的设备及安装形式。可按要求选配各种通讯接口、协议,从而可连接各种人机界面、监控计算机、可与各种控制网络、通信网络相接。